Pro-Ping Telekom poboljšava svoj mrežno-operativni centar s Inceptum UMBOSS rješenjem
27. siječnja, 2021. | Pitomača |
Uredio: Božidar Žitnik
Pro-Ping Telekom poboljšava svoj mrežno-operativni centar s Inceptum UMBOSS rješenjem
Pro-Ping Telekom nastavlja poboljšavati kvalitetu i stabilnost svojih usluga novim ulaganjem u sustave za upravljanje i monitoring mreže. Njegov mrežno-operativni centar (NOC = Network Operations Center) sada je poboljšan modularnim rješenjem UMBOSS-om, Inceptumovim vodećim OSS proizvodom. Kvaliteta telekom usluga uvijek je bila prioritet i glavna prednost Pro-Ping Telekoma. U zadnje dvije-tri godine, Pro-Ping Telekom značajno je proširio i izgradio vlastitu optičku i bežičnu mrežnu infrastrukturu, što je rezultiralo sve većim rastom broja korisnika. Veličina mreže i kvaliteta usluga dosegle su točku kada upravljanje takvom mrežom postaje teže s postojećim alatima i sustavima za upravljanje mrežom.
Kako bi poboljšao kvalitetu usluga koje se pružaju sve većem broju korisnika, Pro-Ping Telekom odlučio je unaprijediti svoje poslovanje pomoću alata za upravljanje mrežom sljedeće generacije. Sustav odabran za izvršenje tako važnog procesa je UMBOSS, rješenje koje je razvio Inceptum.
"Ove godine u fokusu će nam biti podizanje kvalitete i stabilnosti naših usluga. Jedan od prvih koraka koje smo poduzeli je implementacija Inceptumovog rješenja UMBOSS za upravljanje mrežnom infrastrukturom. U realizaciju smo krenuli krajem prošle godine i očekujemo kako će Inceptumovo OSS rješenje značajno doprinijeti podizanju kvalitete nadzora mreže, a samim time i Pro-Ping Telekom usluga.", izjavio je Marijan Rengel, CEO Pro-Ping Telekoma.
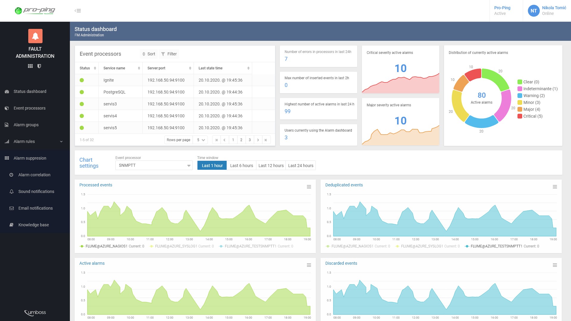
UMBOSS je modularno rješenje koje telekomima pomaže upravljati realizacijom i kvalitetom usluge te unaprjeđuje svakodnevne operacije s mrežom i uslugama koje telekom nudi. UMBOSS Automatic Discovery Management omogućuje potpuno otkrivanje i harmonizaciju svih uređaja u mreži, pružajući tako cjelovit prikaz mrežnih resursa, njegovih performansi i podataka o uslugama koje koriste korisnici. Cijeli koncept nadziranja mrežne infrastrukture pomoću UMBOSS rješenja omogućit će Pro-Ping Telekomu značajno smanjivanje vremena za pravovremene reakcije i popravak kvarova na mreži, a samim time, usluga će biti kvalitetnija s mnogo manje prekida i oscilacija u radu.
Zdenko Vrdoljak, CEO tvrtke Inceptum: "Napredna rješenja za upravljanje mrežom i uslugama do sada su bila rezervirana samo za velike operatore. Uspješna instalacija Inceptumovog UMBOSS rješenja, Pro-Ping Telekomu kao lokalnom i regionalnom operatoru, donijela je razinu kvalitete koju imaju naši veliki nacionalni i globalni klijenti operatori. Inovativnost i proaktivnost stručnjaka Pro-Pinga od sada je podržana i kvalitetnim tehničkim sustavom što osigurava održivu kvalitetu pružanja usluga i kontinuirano širenje mreže i broja korisnika.".
Ovo je prvi korak u daljnjem razvoju BSS/OSS sustava (Business Support Systems/Operations Support System). Pro-Ping Telekom nastavlja ulagati u druga područja OSS-a i BSS-a s ciljem pružanja kvalitetnih usluga, dobrog korisničkog iskustva i uistinu pravog digitalnog putovanja kroz korištenje telekom usluga.


